Ноутбук FIREBAT U6B (16" IPS, 2K 120Hz, Ryzen 7 H255, Radeon 780M, 16Gb RAM, 512Gb SSD, Win11)
- Цена: 38134р.
- Перейти в магазин
U6B — современный ноутбук от Firebat на обновлённом процессоре Ryzen 7 H255 в связке с Radeon 780M. Модель сделана в металлическом корпусе и оснащается IPS-дисплеем 16" c 2.5К разрешением и частотой 120Гц. Чтобы «вывозить» неслабый процессор, новинка комплектуется 100-Ваттной зарядкой, а по части апгрейда девайса найдётся пару слотов для расширения памяти. Более подробно об этой модели в этом обзоре.
1. Технические характеристики
2. Внешний вид
3. Скриншоты BIOS
4. Включение. Информация
Инфо о системе
Доступная память SSD
Инфо о дисплее
Скриншоты из диспетчера задач
Про драйвера
Суммарная информация AIDA64
Информация CPU-Z
Информация GPU-Z
5. Тестирование
Воспроизведение видео 8К@60 / 4К@60
Внутренний SSD, CDInfo, CDMark, Maxio Flash ID
USB-порты
Тест WiFi (полоса 100Мбит)
Тест кэша и DDR5-памяти
Тест быстродействия в WinRAR
Синтетический тест CrystalDiskRetro
Синтетический тест Passmark
Синтетический тест 7-Zip
Рендеринг видеоматериала в Adobe Premiere 2024
6. Процессор, тесты, троттлинг и температуры
7. Термограммы нагрева ноутбука
8. Игры
Cyberpunk 2077, 1600x1000, низкие, генерация кадров выключена
Red Dead Redemption 2, 1920х1200, низкие настройки
9. Дисплей
Углы обзора
Цветовой охват
Сравнение: как передают красный цвет разные экраны с 57% и со 96% sRGB
Утечки подсветки
Структура субпикселей
Проверка на ШИМ-мерцание
Информация из программы Opple Light Master Pro
10. Автономность
11. Разбор
12. Итоги
[НАВЕРХ]
[НАВЕРХ]
Ноутбук упакован в две картонные коробки бежевого цвета.
Комплектуется устройство только самым необходимым:
— зарядка мощностью 100Вт
— USB-C PD кабель двусторонний


Ноутбук в угоду современным тенденциям выполнен в серебристом корпусе. Верхняя крышка и нижняя сторона целиком металлические.


Петли, отвечающие за механизм раскрытия корпуса, довольно тугие внушают ощущение надёжности, но любители макбуков такое не оценят, так как раскрыть ноутбук одной рукой не выйдет, придётся помогать второй рукой.


Клавиатура типичная ноутбучная, на ножнично-мембранных переключателях. Кейкапы чёрного цвета, плоские, только с латиницей, но в комплекте идёт силиконовая накидка с кириллицей. Раскладка формально полноценная, так как есть блок NumPam справа, но видно, что пошли на ряд компромиссов ради компактности — клавиша Enter справа маленькая квадратная, правый Shift тоже уменьшился, разделения клавиш F1… F12 на группы нет. Клавиша CapsLock оснащена отдельной белой подсветкой. Сам топкейс уже пластиковый, и покрашен серебристой краской.
Но большой плюс, что клавиша включения/выключения выделена под отдельную кнопку, не относящейся к основной клавиатуре.

Для работы в сумеречное время или темноте в клавиатуре предусмотрена подсветка, регулировка яркости двухступенчатая, активируется по комбинации клавиш Fn+F9.

Над дисплеем по центру находятся микрофон, LED-индикатор и простенькая веб-камера 5Мп. Про комфорт и психологическое спокойствие производитель не забыл, и установил сюда сдвижную механическую шторку красного цвета.
Конструкция петель позволяет раскрывать устройство на все 180°

Вес устройства составляет около 1.9кг

Порты и разъёмы с левой стороны:
— 2x USB-C (зарядка, вывод видео, обмен данными)
— HDMI-разъём для вывода видео
— USB-A (быстрый)
— LED-индикатор зарядки

С правой стороны:
— USB-A (быстрый)
— USB-А (медленный)
— комбинированный разъём для наушников
— кард-ридер для microSD-носителей
— замок Kensigton

Нижняя сторона металлическая. Здесь три резиновые ножки, вентиляционные отверстия и даже цветная наклейки от AMD, что редкость в китайских ноутбуках. Прорезей стереодинамиков здесь нет, так как они вынесены в другое место — по бокам корпуса.


[НАВЕРХ]
Войти в BIOS можно через F2. Набор настроек небогат.
[НАВЕРХ]
При первом включении на экране могут появляться китайские надписи, но после настройки загружается русифицированная ОС.
Информация о системе

[НАВЕРХ]
Доступная память SSD
SSD-диск имеет доступный для пользователя объём 475Гб, в данном случае он был разбит а два логических диска. Сама система занимает порядка 57 Гб от общего пространства.

[НАВЕРХ]
Инфо о дисплее
Для вывода изображения здесь используется дисплей с разрешением 2560х1600 при соотношении 16:10. Доступная частота обновления 120Гц.

[НАВЕРХ]
Скриншоты из диспетчера задач
Общая информация, доступная из диспетчера задач.
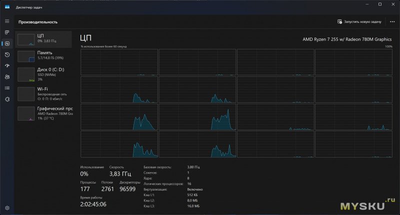
8/16-ядерный процессор AMD Ryzen 7 255
Накопитель SSD 512 Гб под названием Firebat FETW34B 512 Гб
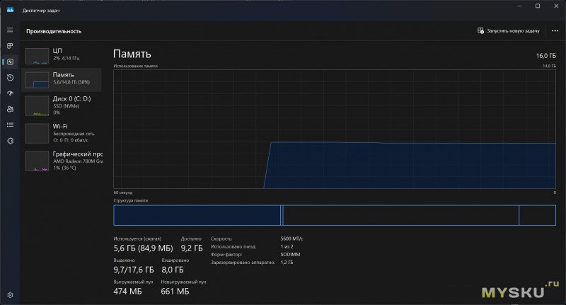
Оперативка 16Гб 5600 MT/c, один слот занят из двух
Сетевая карта Realtek 8852BE WiFi6
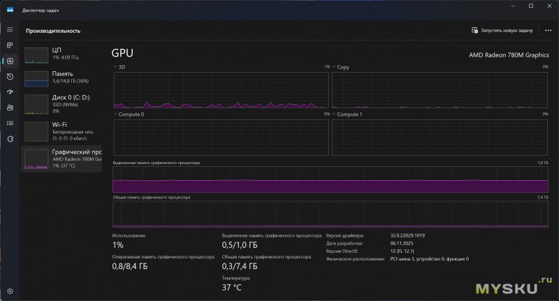
Графика Radeon 780M
[НАВЕРХ]
Про драйвера
Все нужные драйвера установлены, неопознанное оборудование отсутствует.

[НАВЕРХ]
Суммарная информация AIDA64
[НАВЕРХ]
Информация CPU-Z
[НАВЕРХ]
Информация GPU-Z
[НАВЕРХ]
Воспроизведение видео 8К@60 / 4К@60
Браузер Chrome, система Windows 11.
4К@60 и ниже — воспроизводит нормально, кадры не пропускает. 8К@60 — тоже крутит нормально, но если выполнять параллельно сторонние задачи, то кадры будут выпадать из потока.
[НАВЕРХ]
Внутренний SSD, CDInfo, CDMark, Maxio Flash ID
Под ОС и хранение данных имеется NvMe SSD-накопитель ёмкостью 512 Гб от того же вендора Firebat. Работает на шине PCI-E 3.0 x4.

Тест CDM
Сканирование через Maxio Flash ID.
Контроллер уже знакомый всем MP1202

[НАВЕРХ]
USB-порты
Все USB-C в ноутбуке — полнофункциональные, работают на скоростях до 10Гбит/с, через них же ноутбук заряжается от 100 Ваттной зарядки, и можно выводить изображение на внешние мониторы.
USB-A порты синего цвета тоже поддерживают высокую скорость обмена данных. Для теста я подключал внешний SATA-накопитель.
Чёрный USB-A справа поддерживает только USB2.0, как и кардридер для microSD/TF-карточек.
[НАВЕРХ]
Тест WiFi (полоса 100Мбит)

[НАВЕРХ]
Тест кэша и DDR5-памяти (одноканал)

[НАВЕРХ]
Тест быстродействия в WinRAR

[НАВЕРХ]
Синтетический тест CrystalDiskRetro

[НАВЕРХ]
Синтетический тест Passmark CPU Benchmark

[НАВЕРХ]
Синтетический тест 7-ZIP

[НАВЕРХ]
Работа с видео в Adobe Premiere 2024
Для рендеринга видео был взял файл с разрешением 4К, частотой 50FPS и длительностью 3мин. Поверх картинки был добавлен текстовый слой, затем проект был отправлен на рендеринг с настройками вывода по умолчанию. Время рендеринга заняло около 4мин.

[НАВЕРХ]
Ноутбук базируется на относительно свежем процессоре — AMD Ryzen 7 H255 на архитектуре 4-нм Zen 4, который вышел год назад. Для вычислительных операций задействуется 8 ядер и 16 потоков. «Камень» работает на базовой частоте 3.8 ГГц с бустом до 4.9 ГГц. Оснащается встроенной графикой Radeon 780M. Размер теплопакета обычно закладывается производителями ноутбуков, но находится в пределах 35-54Вт. Процессор поддерживает память DDR5-5600, LPDDR5X-7500, инструкцию AVX512, кодирование/декодирование AV1, несколько видеовыходов и PCIe 4.0.
Для оценки производительности запустим тест Cinebench R23. На старте и во время прохождения многопоточного теста частоты на всех ядрах держатся в пределах 4 ГГц — 4.1 ГГц (TDP 45-50W), а температура нагрева CPU периодически достигает 85°C (кулеры процессора шумят довольно сильно), но сильнее нагреваться не даёт. При повседневном офисно-браузерном использовании температуры не поднимаются выше 55°С, система охлаждения работает тихо. Результат по многопотоку получился 15000 баллов и 1680 баллов в однопотоке.
Многопоточный тест:
Однопоточный тест:
[НАВЕРХ]
Во время тестов корпус нагревался до ~46°C в месте выброса горячего воздуха.
[НАВЕРХ]
Cyberpunk 2077, 1600x1000, низкие, генерация кадров выключена
Около 26-30к/с. Двухканал даст примерно +10-15к/с
Red Dead Redemption 2, 1920х1200, низкие
Около 26-32к/с. Двухканал даст примерно +10-15к/с
[НАВЕРХ]
В ноутбуке используется IPS матрица диагональю 16" с разрешением 2.5К (2560х1400) с частотой 120Гц, которая обеспечивает довольно плавную картинку. Также заявлен полный цветовой охват 100% в пространстве sRGB.
Углы обзора
Если смотреть на дисплей снизу, сверху, слева и справа, то углы обзора отличные. Но при взгляде по диагонали можно заметить падение контрастности.

[НАВЕРХ]
Цветовой охват
Колориметр намерил 96% в sRGB-пространстве, немного не 100%, но всё равно неплохо.

[НАВЕРХ]
Чем хорош полный или даже почти полный охват цветового пространства — это натуральным отображением на матрице красного цвета. Дисплеи с неполным цветовым охватом так не могут — если вывести через дисплей картинку в красных цветах, то вместо красного будут отображаться морковно-оранжевые оттенки. Ниже добавил сравнение двух дисплеев для ознакомления.
Тест на утечки подсветки
На моём образце можно заметить засветы матрицы, особенно на двух нижних и верхнем правом углах экрана. Их можно разглядеть только на чёрном фоне и при максимальной яркости подсветки, в остальных случаях и сценариях они не заметны и поначалу я даже не подозревал, что они есть, пока целенаправленно не провёл этот тест.

[НАВЕРХ]
Строение субпикселей

[НАВЕРХ]
Информация из программы Opple Light Master Pro
Измерения проводились при вплотную приложенным к монитору датчиком. Уровень яркости подсветки 100%. Все настройки и калибровки стоковые, ничего не корректировалось. Измерено 370лкс.
Проверка подсветки дисплея на вредное ШИМ-мерцание.
Коэффициент пульсаций менее 5%, это хорошо, для зрения такой уровень пульсаций безопасен. Если бы было 10% и выше, по нормам это считается уже вредным уровнем.
[НАВЕРХ]
Нижняя крышка держится на винтах и защёлках. Компоновка внутри типичная для большинства ноутбуков — вся основная электроника с системой охлаждения занимает верхнюю половину пространства, а нижняя половина отведена под литий-полимерный аккумулятор с энергией 58.33 Вт∙Ч и пару стереодинамиков. Под оперативку доступно два слота, один из них пока пустует, в перспективе можно расширить до 64Гб. Под SSD NvMe память тоже имеется два слота. Сетевая карта съёмная RTL8852. За отвод тепла отвечает два вентилятора, обслуживающие по одной теплотрубке.
[НАВЕРХ]
Время работы проверяю по максимально житейскому сценарию — путём запуска плейлиста с FullHD сериалом на ютубе в Chrome. Время работы в энергосберегающем режиме с 50% яркости подсветки дисплея дошло почти до 8ч, это выше среднего. При 100% яркости и «оптимальной производительности» время автономности сократилось приблизительно на 2.5 часа.

[НАВЕРХ]
Этот ноутбук в целом оставил положительное впечатление и подойдёт как универсальный вариант для разных задач, будь то офис, браузеринг, вычисления, рендеринг или даже игры. Это, конечно, не игровой ноутбук и мощной дискретки здесь нет, но поиграть во вполне современные проекты тут можно. По сравнению с ноутбуками других китайских брендов, дело с охлаждением процессора здесь обстоит заметно лучше, хоть и приходится жертвовать тишиной.
Среди основных плюсов:
— производительная начинка H255 + 780M
— хороший большой дисплей с почти полным охватом и 120Гц
— сигнал WiFi (ловит там, где другие ноутбуки теряют связь)
— три порта для вывода картинки на внешние мониторы (2x USB-C + HDMI 2.1)
— наличие слота под карты памяти microSD
— наличие антипараноидальной шторки на веб-камере
— возможность апгрейда DDR5 и доп. слот для NvMe-накопителей
— хорошая сборка и раскрываемость на 180°
Недостатки:
— отсутствие LAN-порта
— отсутствие Thunderbolt
— отсутствие сканера отпечатка пальца
— шумноватая система охлаждения под нагрузкой
— тугие петли, одной рукой корпус не раскрыть
_____________________
Содержание
1. Технические характеристики
2. Внешний вид
3. Скриншоты BIOS
4. Включение. Информация
Инфо о системе
Доступная память SSD
Инфо о дисплее
Скриншоты из диспетчера задач
Про драйвера
Суммарная информация AIDA64
Информация CPU-Z
Информация GPU-Z
5. Тестирование
Воспроизведение видео 8К@60 / 4К@60
Внутренний SSD, CDInfo, CDMark, Maxio Flash ID
USB-порты
Тест WiFi (полоса 100Мбит)
Тест кэша и DDR5-памяти
Тест быстродействия в WinRAR
Синтетический тест CrystalDiskRetro
Синтетический тест Passmark
Синтетический тест 7-Zip
Рендеринг видеоматериала в Adobe Premiere 2024
6. Процессор, тесты, троттлинг и температуры
7. Термограммы нагрева ноутбука
8. Игры
Cyberpunk 2077, 1600x1000, низкие, генерация кадров выключена
Red Dead Redemption 2, 1920х1200, низкие настройки
9. Дисплей
Углы обзора
Цветовой охват
Сравнение: как передают красный цвет разные экраны с 57% и со 96% sRGB
Утечки подсветки
Структура субпикселей
Проверка на ШИМ-мерцание
Информация из программы Opple Light Master Pro
10. Автономность
11. Разбор
12. Итоги
[НАВЕРХ]
Технические характеристики
| Модель | FIREBAT U6B |
| Память RAM | 16 Гб DDR5 So-Dimm, 2 слота |
| Память SSD | 512 Гб, 2 слота PCI-E 4.0 |
| Дисплей | 16" IPS, 120 Гц, 2560х1600, 16:10, 100% sRGB |
| Процессор | AMD Ryzen 7 H255, Zen4, 4-нм, 8/16, 3.8 ГГц — 4.9 ГГц. |
| Видеопроцессор | Radeon 780M |
| Беспроводные сети | WiFi6, BT5.2 |
| Аккумулятор | 58 Вт∙ч |
[НАВЕРХ]
Внешний вид
Ноутбук упакован в две картонные коробки бежевого цвета.
![]() | ![]() |
Комплектуется устройство только самым необходимым:
— зарядка мощностью 100Вт
— USB-C PD кабель двусторонний


Ноутбук в угоду современным тенденциям выполнен в серебристом корпусе. Верхняя крышка и нижняя сторона целиком металлические.


Петли, отвечающие за механизм раскрытия корпуса, довольно тугие внушают ощущение надёжности, но любители макбуков такое не оценят, так как раскрыть ноутбук одной рукой не выйдет, придётся помогать второй рукой.


Клавиатура типичная ноутбучная, на ножнично-мембранных переключателях. Кейкапы чёрного цвета, плоские, только с латиницей, но в комплекте идёт силиконовая накидка с кириллицей. Раскладка формально полноценная, так как есть блок NumPam справа, но видно, что пошли на ряд компромиссов ради компактности — клавиша Enter справа маленькая квадратная, правый Shift тоже уменьшился, разделения клавиш F1… F12 на группы нет. Клавиша CapsLock оснащена отдельной белой подсветкой. Сам топкейс уже пластиковый, и покрашен серебристой краской.
![]() | ![]() |
Но большой плюс, что клавиша включения/выключения выделена под отдельную кнопку, не относящейся к основной клавиатуре.

Для работы в сумеречное время или темноте в клавиатуре предусмотрена подсветка, регулировка яркости двухступенчатая, активируется по комбинации клавиш Fn+F9.

Над дисплеем по центру находятся микрофон, LED-индикатор и простенькая веб-камера 5Мп. Про комфорт и психологическое спокойствие производитель не забыл, и установил сюда сдвижную механическую шторку красного цвета.
![]() | ![]() |
Конструкция петель позволяет раскрывать устройство на все 180°

Вес устройства составляет около 1.9кг

Порты и разъёмы с левой стороны:
— 2x USB-C (зарядка, вывод видео, обмен данными)
— HDMI-разъём для вывода видео
— USB-A (быстрый)
— LED-индикатор зарядки

С правой стороны:
— USB-A (быстрый)
— USB-А (медленный)
— комбинированный разъём для наушников
— кард-ридер для microSD-носителей
— замок Kensigton

Нижняя сторона металлическая. Здесь три резиновые ножки, вентиляционные отверстия и даже цветная наклейки от AMD, что редкость в китайских ноутбуках. Прорезей стереодинамиков здесь нет, так как они вынесены в другое место — по бокам корпуса.


[НАВЕРХ]
Скриншоты BIOS
Войти в BIOS можно через F2. Набор настроек небогат.
![]() | ![]() | ![]() |
![]() | ![]() | ![]() |
![]() | ![]() | ![]() |
[НАВЕРХ]
Включение, информация
При первом включении на экране могут появляться китайские надписи, но после настройки загружается русифицированная ОС.
Информация о системе

[НАВЕРХ]
Доступная память SSD
SSD-диск имеет доступный для пользователя объём 475Гб, в данном случае он был разбит а два логических диска. Сама система занимает порядка 57 Гб от общего пространства.

[НАВЕРХ]
Инфо о дисплее
Для вывода изображения здесь используется дисплей с разрешением 2560х1600 при соотношении 16:10. Доступная частота обновления 120Гц.

[НАВЕРХ]
Скриншоты из диспетчера задач
Общая информация, доступная из диспетчера задач.
8/16-ядерный процессор AMD Ryzen 7 255
Накопитель SSD 512 Гб под названием Firebat FETW34B 512 Гб
Оперативка 16Гб 5600 MT/c, один слот занят из двух
Сетевая карта Realtek 8852BE WiFi6
Графика Radeon 780M
![]() | ![]() | ![]() |
![]() | ![]() |
[НАВЕРХ]
Про драйвера
Все нужные драйвера установлены, неопознанное оборудование отсутствует.

[НАВЕРХ]
Суммарная информация AIDA64
![]() | ![]() |
[НАВЕРХ]
Информация CPU-Z
![]() | ![]() |
![]() | ![]() |
![]() | ![]() |
[НАВЕРХ]
Информация GPU-Z
![]() | ![]() |
[НАВЕРХ]
Тестирование
Воспроизведение видео 8К@60 / 4К@60
Браузер Chrome, система Windows 11.
4К@60 и ниже — воспроизводит нормально, кадры не пропускает. 8К@60 — тоже крутит нормально, но если выполнять параллельно сторонние задачи, то кадры будут выпадать из потока.
![]() | ![]() |
[НАВЕРХ]
Внутренний SSD, CDInfo, CDMark, Maxio Flash ID
Под ОС и хранение данных имеется NvMe SSD-накопитель ёмкостью 512 Гб от того же вендора Firebat. Работает на шине PCI-E 3.0 x4.

Тест CDM
![]() | ![]() |
Сканирование через Maxio Flash ID.
Контроллер уже знакомый всем MP1202

[НАВЕРХ]
USB-порты
Все USB-C в ноутбуке — полнофункциональные, работают на скоростях до 10Гбит/с, через них же ноутбук заряжается от 100 Ваттной зарядки, и можно выводить изображение на внешние мониторы.
![]() | ![]() |
USB-A порты синего цвета тоже поддерживают высокую скорость обмена данных. Для теста я подключал внешний SATA-накопитель.
![]() | ![]() |
Чёрный USB-A справа поддерживает только USB2.0, как и кардридер для microSD/TF-карточек.
![]() | ![]() |
[НАВЕРХ]
Тест WiFi (полоса 100Мбит)

[НАВЕРХ]
Тест кэша и DDR5-памяти (одноканал)

[НАВЕРХ]
Тест быстродействия в WinRAR

[НАВЕРХ]
Синтетический тест CrystalDiskRetro

[НАВЕРХ]
Синтетический тест Passmark CPU Benchmark

[НАВЕРХ]
Синтетический тест 7-ZIP

[НАВЕРХ]
Работа с видео в Adobe Premiere 2024
Для рендеринга видео был взял файл с разрешением 4К, частотой 50FPS и длительностью 3мин. Поверх картинки был добавлен текстовый слой, затем проект был отправлен на рендеринг с настройками вывода по умолчанию. Время рендеринга заняло около 4мин.

[НАВЕРХ]
Процессор, тесты, троттлинг и температуры
Ноутбук базируется на относительно свежем процессоре — AMD Ryzen 7 H255 на архитектуре 4-нм Zen 4, который вышел год назад. Для вычислительных операций задействуется 8 ядер и 16 потоков. «Камень» работает на базовой частоте 3.8 ГГц с бустом до 4.9 ГГц. Оснащается встроенной графикой Radeon 780M. Размер теплопакета обычно закладывается производителями ноутбуков, но находится в пределах 35-54Вт. Процессор поддерживает память DDR5-5600, LPDDR5X-7500, инструкцию AVX512, кодирование/декодирование AV1, несколько видеовыходов и PCIe 4.0.
Для оценки производительности запустим тест Cinebench R23. На старте и во время прохождения многопоточного теста частоты на всех ядрах держатся в пределах 4 ГГц — 4.1 ГГц (TDP 45-50W), а температура нагрева CPU периодически достигает 85°C (кулеры процессора шумят довольно сильно), но сильнее нагреваться не даёт. При повседневном офисно-браузерном использовании температуры не поднимаются выше 55°С, система охлаждения работает тихо. Результат по многопотоку получился 15000 баллов и 1680 баллов в однопотоке.
Многопоточный тест:
![]() | ![]() | ![]() |
Однопоточный тест:
![]() | ![]() | ![]() |
![]() | ![]() |
[НАВЕРХ]
Термограммы нагрева ноутбука
Во время тестов корпус нагревался до ~46°C в месте выброса горячего воздуха.
![]() | ![]() |
[НАВЕРХ]
Игры (одноканальный режим DDR5)
Cyberpunk 2077, 1600x1000, низкие, генерация кадров выключена
Около 26-30к/с. Двухканал даст примерно +10-15к/с
Red Dead Redemption 2, 1920х1200, низкие
Около 26-32к/с. Двухканал даст примерно +10-15к/с
[НАВЕРХ]
Дисплей
В ноутбуке используется IPS матрица диагональю 16" с разрешением 2.5К (2560х1400) с частотой 120Гц, которая обеспечивает довольно плавную картинку. Также заявлен полный цветовой охват 100% в пространстве sRGB.
Углы обзора
Если смотреть на дисплей снизу, сверху, слева и справа, то углы обзора отличные. Но при взгляде по диагонали можно заметить падение контрастности.

[НАВЕРХ]
Цветовой охват
Колориметр намерил 96% в sRGB-пространстве, немного не 100%, но всё равно неплохо.

[НАВЕРХ]
Чем хорош полный или даже почти полный охват цветового пространства — это натуральным отображением на матрице красного цвета. Дисплеи с неполным цветовым охватом так не могут — если вывести через дисплей картинку в красных цветах, то вместо красного будут отображаться морковно-оранжевые оттенки. Ниже добавил сравнение двух дисплеев для ознакомления.
Тест на утечки подсветкиНа моём образце можно заметить засветы матрицы, особенно на двух нижних и верхнем правом углах экрана. Их можно разглядеть только на чёрном фоне и при максимальной яркости подсветки, в остальных случаях и сценариях они не заметны и поначалу я даже не подозревал, что они есть, пока целенаправленно не провёл этот тест.

[НАВЕРХ]
Строение субпикселей

[НАВЕРХ]
Информация из программы Opple Light Master Pro
Измерения проводились при вплотную приложенным к монитору датчиком. Уровень яркости подсветки 100%. Все настройки и калибровки стоковые, ничего не корректировалось. Измерено 370лкс.
![]() | ![]() | ![]() |
Проверка подсветки дисплея на вредное ШИМ-мерцание.
Коэффициент пульсаций менее 5%, это хорошо, для зрения такой уровень пульсаций безопасен. Если бы было 10% и выше, по нормам это считается уже вредным уровнем.
![]() | ![]() |
![]() | ![]() | ![]() |
[НАВЕРХ]
Разбор
Нижняя крышка держится на винтах и защёлках. Компоновка внутри типичная для большинства ноутбуков — вся основная электроника с системой охлаждения занимает верхнюю половину пространства, а нижняя половина отведена под литий-полимерный аккумулятор с энергией 58.33 Вт∙Ч и пару стереодинамиков. Под оперативку доступно два слота, один из них пока пустует, в перспективе можно расширить до 64Гб. Под SSD NvMe память тоже имеется два слота. Сетевая карта съёмная RTL8852. За отвод тепла отвечает два вентилятора, обслуживающие по одной теплотрубке.
![]() | ![]() |
![]() | ![]() | ![]() | ![]() |
![]() | ![]() | ![]() | ![]() |
[НАВЕРХ]
Автономность
Время работы проверяю по максимально житейскому сценарию — путём запуска плейлиста с FullHD сериалом на ютубе в Chrome. Время работы в энергосберегающем режиме с 50% яркости подсветки дисплея дошло почти до 8ч, это выше среднего. При 100% яркости и «оптимальной производительности» время автономности сократилось приблизительно на 2.5 часа.

[НАВЕРХ]
Итоги
Этот ноутбук в целом оставил положительное впечатление и подойдёт как универсальный вариант для разных задач, будь то офис, браузеринг, вычисления, рендеринг или даже игры. Это, конечно, не игровой ноутбук и мощной дискретки здесь нет, но поиграть во вполне современные проекты тут можно. По сравнению с ноутбуками других китайских брендов, дело с охлаждением процессора здесь обстоит заметно лучше, хоть и приходится жертвовать тишиной.
Среди основных плюсов:
— производительная начинка H255 + 780M
— хороший большой дисплей с почти полным охватом и 120Гц
— сигнал WiFi (ловит там, где другие ноутбуки теряют связь)
— три порта для вывода картинки на внешние мониторы (2x USB-C + HDMI 2.1)
— наличие слота под карты памяти microSD
— наличие антипараноидальной шторки на веб-камере
— возможность апгрейда DDR5 и доп. слот для NvMe-накопителей
— хорошая сборка и раскрываемость на 180°
Недостатки:
— отсутствие LAN-порта
— отсутствие Thunderbolt
— отсутствие сканера отпечатка пальца
— шумноватая система охлаждения под нагрузкой
— тугие петли, одной рукой корпус не раскрыть
_____________________
Самые обсуждаемые обзоры
| +125 |
4227
163
|
| +69 |
2935
56
|
| +69 |
3365
56
|




































































«ведра с болтами»комплектующие, это уже не совсем подвал. SSD скоростной воткнули, а не как обычно, тормозной NGFF.Тут даже наклейки есть на безымянных SSD и памяти, разве это не меняет всё?
Если это вы называете подвалом, то тогда как называть Ninkear (Нинкин) и подобные безымянные поделия?
з.ы. У самого тоже Леново x390
вы видимо не встречали плат от планшета.
и все остальное — наброс такого же качества.
загуглена/заяндекситаизучена, но теперь позднее просто.а нащупать по длинному энтеру тут тоже не проблема.
например
я брал Yoga Slim 7 Pro X 14 (Ryzen-7000HS-R7 32GB-1TB-RTX 4050-14.5" 3K (3072x1920) IPS 400nits) за 79к весной 25 года с доставкой, это по цене несильно отличается от твоего, но по характеристикам в разы лучше
Там уже и таким торгуют?
Я купил ноут полгода назад и сейчас его рекламируют повсюду, типа акция от производителя/скидка и на 100€ дороже, чем я купил.
Была бы заливка чистым цветом вопросов бы не было.
Сейчас же с 780м можно играть в новые тяжёлые игры сразу, пусть и на минимальных настройках.
вот-вот, это все что нужно знать про вчерашнюю «самую мошшную» встройку.
а нарождающаяся 8060 — аж подобралась к середнячкам 5летней давности. и учитывая что она идет в комплекте только к процам за оверпрайс — толку с этого чуть.
они запросто раза в 2-3 больше могут, но кто ж им даст.
Файербат, по отзыву выше, имеет уже более серьезное охлаждение и там процу отдали 60 Вт, которое, кстати, через приложуху типа Контроль Центр, можно ограничить сколько угодно. Я 40 Вт поставил, чтоб меньше грелся. Выше 70 градусов не видел при 60 Вт. Тоже в играх, но намного тяжелее, чем для Леново. И тут он частоту уже держит 4,5-5,1 ГГц в тех же играх при 60 Вт, при 40 Вт 4,0-4,5 ГГц, но чего вполне достаточно для карты 4060м и греется 50-55 градусов, тогда как у Леново ему приходится бодаться со встройкой за ТДП, в играх часто увидишь 2,0-2,2 ГГц.
Ну нет, я из ума пока не выжил.
Дело в том как скоро наступит тот прекрасный день когда аппарат однажды не включится, ну или петли отвалятся)))
Есть у меня подозрения что это случится в первые год-два эксплуатации.
Загуглите это:
Есть у меня мини комп этого производителя. Собрано добротно за исключением SSD, который производитель запихнул в мешок из фольги что-бы прогревался быстрее ))
DoNotSpy11
или ещё что-нибудь аналогичное.